AI换脸技术如今风靡全球,从影视行业的救场神器到时尚界的虚拟试衣,其应用场景令人惊叹。
一提到 AI 换脸,好多人第一反应就是诈骗。但其实这技术应用可广着呢!比如明星出状况了,电视剧为了能顺利播出,就得把人脸全换掉;还有作者用 AI 换脸做在线穿搭,咱们不用试穿,换张脸就能看效果。
今天就给大家安利一款离线可用且内置多个大模型的AI换脸工具——VisoMaster,它凭借强大的功能和永久免费的承诺,成为众多用户的心头好。
VisoMaster (AI换脸)(电脑)
这款软件叫 VisoMaster,开发者说永久免费,还能离线使用!不过它体积可不小,压缩包有 14.2G,解压后达到 20.6G,存储空间紧张的小伙伴就别考虑啦。
软件是绿色版,双击 “VisoMaster 启动器” 就能打开。

启动的时候要注意,那个黑框可不能关哦,不然软件就启动不了啦。

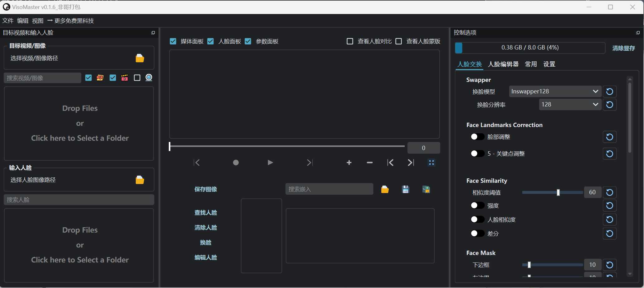
软件界面与操作体验
软件主界面看着挺复杂,用起来也确实有点难度,我研究了好半天才弄明白。要不是下载这么大的文件不容易,我可能早就放弃了。

具体操作步骤
1.先选择需要换脸的图片,注意得选择文件夹,不能只选一张图片。分别选择【目标图片或者视频】和【输入人脸】。

2.在【目标图片或者视频】里选一张图片或者视频,然后点【查找人脸】。
3.在【输入人脸】里选一张图片,最后点换脸就可以啦。

来看看下方使用动图:

这款软件不仅能给图片换脸,还能给视频换脸呢。不过视频换脸对电脑配置要求比较高,电脑太卡的小伙伴就别轻易尝试了。
强大功能亮点
多个换脸模型任你选
软件内置了 10 个换脸模型,要是这个不好用,就试试其他的,而且全部都能离线使用。

智能人脸编辑器
在人脸编辑器里,我们可以对很多方面进行设置,像面部彩妆、发型化妆、眉毛彩妆、唇部彩妆等等,比单纯换脸智能多了。

保存设置要注意
要保存图片的话,得先在设置里选择【输出目录】,

然后再点【保存图像】。这保存功能的设置不太符合国人的操作习惯,用起来有点别扭。

虽然操作上有些小麻烦,但软件本身还是很厉害的,其他功能就等着大家自己去探索啦!
总结
VisoMaster以其离线使用、多模型支持和强大编辑功能等优势,成为AI换脸领域的一颗新星。尽管其操作流程对新手不够友好,且对设备性能有一定要求,但它依然凭借出色的表现赢得了众多用户的青睐。如果你对AI换脸技术感兴趣,并且希望在离线环境下体验这一技术的魅力,VisoMaster绝对值得一试。快去下载体验吧!
VisoMaster_一键整合包_v0.1.6:https://pan.quark.cn/s/7e8485280228
